節能環保是高層二次供水設備廠家未來發展的重心
新型環保節能設備的運營成本正隨著行業規模和技術進步而迅速降低。成本降低了,投資者更愿意購買價格實惠、質量可靠的環保節能設備作為投產的設備?;谶@一點,環保節能型高層二次供水設備日益顯現其長遠的發展優勢。
隨著經濟的飛速發展,在力求發展的同時,人們也逐漸開始意識到了環保的重要性。對于高層二次供水設備行業來說,環保一詞也開始逐漸被提上了重要的生產發展計劃中,呼聲越來越高,也將成為未來發展的重心。從發展趨勢上來看,兼備節能環保和的無負壓供水設備、二次供水設備無疑是今后二次供水設備廠家研發生產的主導方向。

二次供水設備簡介
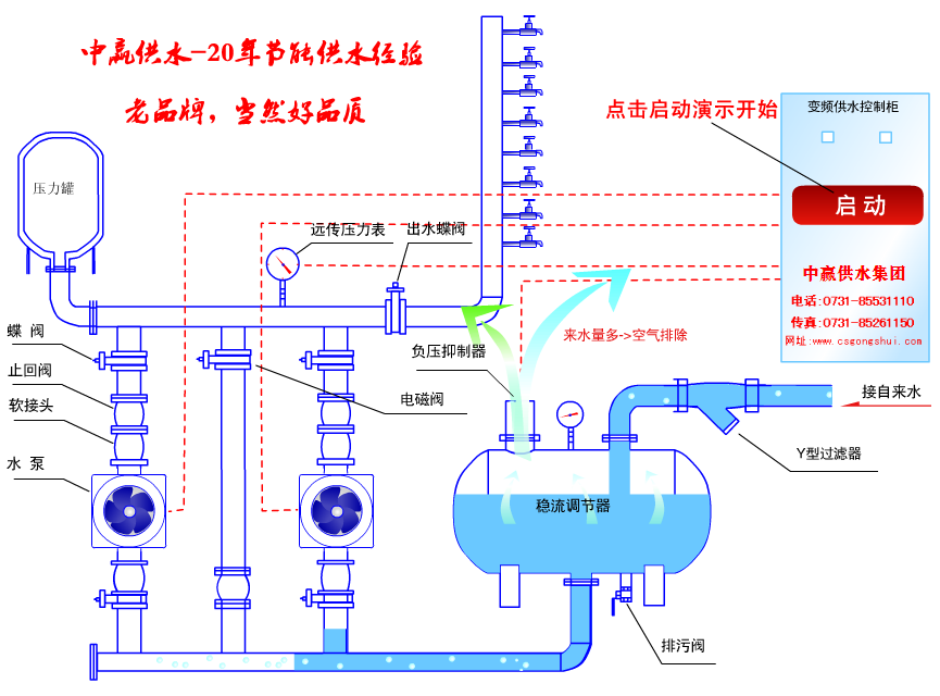
中贏二次供水設備通過微機控制變頻調速來實現恒壓供水.首先根據實際情況設定用水點工作壓力,并時刻監測市政管網壓力,當壓力低于用戶所需壓力時,微機自動控制子變頻器啟動,調節水泵轉速提高,直到管網壓力上升到用戶所需壓力,并控制水泵以一恒定轉速運行進行恒壓供水.當用水量增加時轉速提高,當用水量減少時轉速降低,時刻保證用戶的用水壓力恒定.傳統的城鎮供水系統可以把水廠送水到用戶水龍頭的全過程分離為一次供水和二次供水兩個相對獨立的系統,而管網直接增壓供水系統是將二者結合成為一個整體的系統,變二次供水為一次直接供水到戶.無負壓給水設備則是管網直接增壓供水系統可以使用的設備.直接以市政管網為水源、形成連續密閉的接力增壓供水方式,避免了傳統2次增壓供水系統造成的水質標準降低和各種水源污染問題,保持了市政水源的水質標準充分利用市政水源本身壓力熱能,差多少補多少,切實有效地、限度地發揮了變頻調速的節能效果。中贏二次供水設備專利部分
無負壓流量控制器
采用專利技術的無負壓控制器 時刻監測控制市政管網及補償罐中的壓力,當自來水壓力不足時,無負壓控制器開始工作,保證市政管網的水壓不受影響,自來水公司135號文件規定市政壓力不能低于2KG,無負壓流量控制器不僅保證了用戶用水的穩定,同時確保了市政管網壓力的穩定。
雙向補償裝置
采用發明專利技術儲能與釋放調節裝置雙向補償,可自動對自來水管網進行持續水量補償,還可以對用戶管網起到穩壓補償的作用,確保該設備對自來水管網不產生負壓供水低峰雙向補償器工作,將水泵出口端的高壓水引向低壓腔,向低壓腔補水,低壓腔補滿后,關閉,再向高壓腔繼續補水,當液面逐漸上升,帶壓得惰性氣體被擠壓回能量儲存裝置內,這樣就完成了低峰期給罐內補水的過程,當高峰期供水或市政管網壓力下降時,雙向補償裝置將低壓腔的水向恒壓腔補水,同時能量存儲裝置釋放能量,積擠壓高壓腔水向低壓腔補水,匯同恒壓腔的市政水一同給用水補水,這樣就完成了高峰期向用戶補水的過程。
能量儲存器
采用專利技術的能量儲存器,內置帶壓不浮于水的惰性氣體,當高峰期供水時,釋放能量擠壓高壓腔水向低壓補水,充分利用能量守恒定律的原理,實現高峰期給用戶補水,保證罐中的水能夠程度的補償到用戶管網中,抑制負壓產生,保證不對市政管網產生影響。

中贏二次供水設備優點
1.箱式二次加壓供水設備設備為微機全自動控制變頻調速運行,停電設備自動停機,來電自動開機,做到全自動。
2.設備采用多級全不繡鋼加壓泵,泵殼,葉輪及主要配件均采用食品級不繡鋼材質制造,流通光滑,節能,運轉平穩,噪音極底,整機性能優異,是理想的綠色環保節能型給水設備。
3.無需修建水池或水箱,也不需設置大型氣壓罐,節省了一大筆投資,而且由于能充分利用自來水管網自身壓力。
4.衛生,供水系統從自來水管網至用戶水龍頭為全封閉結構。污染物不會進入系統,水體不與空氣直接接觸,過濾部件采用食品級不繡鋼制作,無二次污染機會,環保衛生。
5.節能效果顯著,設備直接與自來水管串接,在自來水廠一次供水管網壓力的基礎、上疊加所需的壓力,差多少,補多少,能充分利用管網的壓力,用水低峰期,設備甚至不需要運行,與傳統給水設備比,節能達30%-90%
6.節約水資源,不用定期清洗消毒,不浪費水資源和人力資源。節約維護費用。
7.占地面積小,不需要建造蓄水池或水箱不需要配置大型氣壓罐,大大節約了系統占地面積,可以利用節約的土地提高地產利用率,符合節約土地的要求。
8.安裝簡便,只需連接進出水管,施工周期短,安裝簡單。
9.運行穩定,振動小,噪音低(噪音值低于50分貝)。
10.系統供水穩定,充分保證系統末端壓力。
11.可附加自動巡檢功能,降低物業管理費用。
12.采用PLC可編程控制全自動運行,操作維護方便。
13.一體化專業設計,結構緊湊,投資少,安裝方便,外形美觀。
14.利用管網壓力的疊加以及自動變頻運行方式,節能效果得到顯著提高(大干40%)。
15.配套安裝方便,只有一個市政管網進口和一個供水出口。
中贏二次供水設備使用范圍
1、自來水廠、加壓泵房
2、無負壓變頻給水設備居民生活區、賓館及其它建筑
3、企業生產用水
4、鍋爐循環水系統
5、無負壓變頻給水設備農田灌溉系統
1、節能
二次供水設備能根據用戶的實際用水量和使用壓力自動檢測,調節電動機的轉速(耗電量),使設備始終處于率的工作狀態。
2、供水管網壓力穩定
二次供水設備由微機構成自動閉環控制,能在0.5秒內使變化的壓力恢復正常,壓力調節精度為設定值的±5% .
3、占地小、投資少,安裝工期短。
二次供水設備與其他老式供水設備相比節約占地3~16倍,比建水塔節約節約投資15%~60%。體積小,組裝、安裝調試方便,運輸及安裝工期短。
4、保護功能全,運行可靠,操作方便
二次供水設備主機采用進口變頻調速器,自身具有欠壓、過壓、過載、短路、過熱、失速防止等保護功能,無故障運用達10萬小時以上。
5、智能化控制
二次供水設備配電控制部分,采用智能化控制原理,操作方便實用,設備工作狀況一目了然。便于非專業人員很快熟練掌握。
6、供水功能全,保險系數高
二次供水設備局部出現故障時,能啟用應急功能繼續供水??膳c市政供水網自動并網運行,并具有雙恒壓功能,即能滿足生活生產用水的正常壓力和流量,能在出現火情時自動轉換為高壓大流量供水,可一機多用。
- 上一篇:凈化水資源是地下室污水提升設備廠家未來發展的新方向 2018/8/1
- 下一篇:學校醫院變頻恒壓供水設備生產廠家有哪些? 2018/7/30